Storj.io and Elasticache
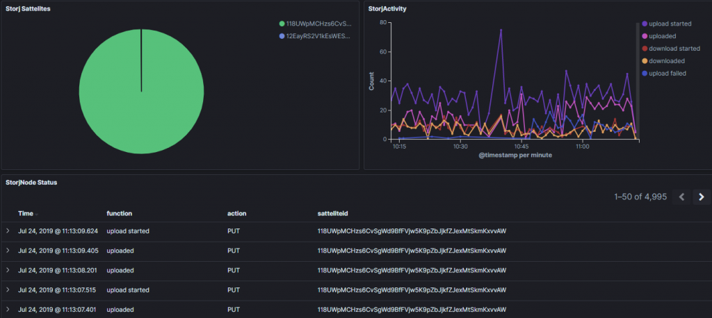
I'm starting my storj node operator (SNO) adventures during their alpha, and I am enjoying gathering statistics and whatnot -
This post is devoted to the adventure - Right now, it is just a few scripts and stuff I am using:

Here is my LogStash entry for Storj Docker logs:
if == "storagenode" { mutate { add_tag => ["StorageNode"] } } if "StorageNode" in { mutate { gsub => ["message", "\r\n", "LINE_BREAK"] } grok { patterns_dir => "/etc/logstash/patterns" match => [ "message", "%{STORJPARSE}" ] } mutate { replace => [ "message", "%{message}" ] } }
And here is what i am currently doing to GROK that stuff:
FUNCTION (download(ed| failed| started)?|upload(ed| failed| started)?) DELETE (deleted) STORAGEPARSE %{TIMESTAMP_ISO8601:time}%{SPACE}%{GREEDYDATA}%{SPACE}piecestore%{SPACE}%{FUNCTION:function}%{SPACE}{"Piece ID"\: "%{DATA:pieceid}", "SatelliteID": "%{DATA:satteliteid}", "Action": "%{DATA:action}"}%{GREEDYDATA:message} CCANCEL %{TIMESTAMP_ISO8601:time}%{SPACE}%{GREEDYDATA}%{SPACE}piecestore%{GREEDYDATA}: infodb:%{SPACE}%{DATA:action},%{DATA:function}%{GREEDYDATA:message} CCANCEL1 %{TIMESTAMP_ISO8601:time}%{SPACE}%{GREEDYDATA}%{SPACE}piecestore%{SPACE}%{FUNCTION:function}%{SPACE}%{SPACE}{"Piece ID"\: "%{DATA:pieceid}", "SatelliteID": "%{DATA:satteliteid}", "Action": "%{DATA:action}", "error": "%{DATA:action_error}"%{GREEDYDATA:message} RPCCANCEL %{TIMESTAMP_ISO8601:time}%{SPACE}%{GREEDYDATA}%{SPACE}piecestore protocol: rpc error: code = Canceled desc = %{SPACE}%{DATA:action},%{DATA:function}%{GREEDYDATA:message} STORJDELETE %{TIMESTAMP_ISO8601:time}%{SPACE}%{GREEDYDATA}%{SPACE}piecestore%{SPACE}%{DELETE:function}%{SPACE}{"Piece ID"\: "%{DATA:pieceid}" STORJPARSE (?:%{STORJDELETE}|%{RPCCANCEL}|%{CCANCEL1}|%{CCANCEL}|%{STORAGEPARSE})